全国服务热线
首页 > 解决方案 > 解决方案列表 > 智慧水务 > 户表集抄管理系统
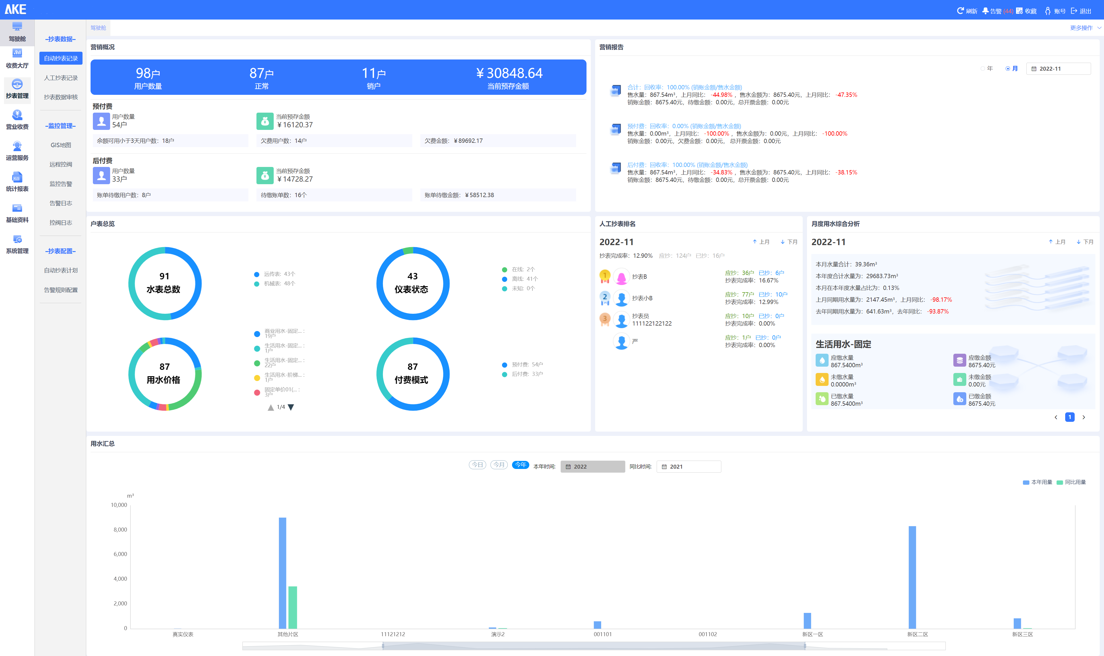
户表集抄管理系统

实现大用户用水、居民用水、工业用水、商业用水等场景的水表统一管理,对智能水表、远传水表、机械水表等表具厂家的类型、时间、用水量等数据进行多维度分析。


系统特点

  1. 系统总览:k1体育注册就送38元户表集抄管理实现对不同厂家的远传水表进行不同维度的统计,包括不同厂家不同型号水表的数量、在线情况、水表告警情况等;

  2. 基础管理:系统提供对供水区域管理、客户信息管理、集中器管理、采集器管理、水表管理、告警规则管理等基础资料管理功能;

  3. 抄表采集:对平台内水表的数据通过GIS地图、实时列表、单点重点分析等不同维度、不同形式进行展示分析;

  4. 运行指标:系统实现对水表、流量计数据的相关查询,实现异常分析、同环比等分析;

  5. 报表统计:实现水表、流量计的各种水量数据的查询并生成报表,如日用量明细报表、月用量明细报表、年报表、以及每天的时段报表等,同时实现图表形式的展示,统计分析报表内出现的最大值、最小值以及平均值等信息。

系统解决方案
经典案例